
The past few years have been anything but routine for businesses. The COVID-19 pandemic drove demand shocks that significantly impacted businesses, many of which were left either struggling to move inventory and free up cash, or to meet demand spikes in a time marked by severely disrupted supply chains. These disruptions combined with further disruptions resulting from a war in Europe are driving up costs, severely stressing operations across industries and testing companies’ financial resilience.
Cash Flow and Balance Sheet health receive magnified attention when companies face a challenging macroeconomic environment. The current context is no exception in this regard, but it comes with unique dynamics that make cash flow optimization particularly difficult. Supply Chain disruptions have meant that companies need to carry more inventory to meet surges in demand. Strong supplier relationships are particularly vital for similar reasons, which leaves companies with little flexibility to improve Accounts Payable cash flow.
Given these pressures, Accounts Receivable (AR) emerges as one of an organization’s key levers to optimize Working Capital. AR teams are uniquely positioned to help their companies achieve Cash Flow targets, but sustained improvements in collections are highly difficult to realize. Issues arise from a myriad of sources, including, a large number of customers, decentralized customer structures, organizational silos or billing complexity. In order to improve collections in a tangible and lasting way, teams must pursue a fundamentally new way of managing AR that overcomes these structural challenges. This is where the Celonis Collections App comes in.
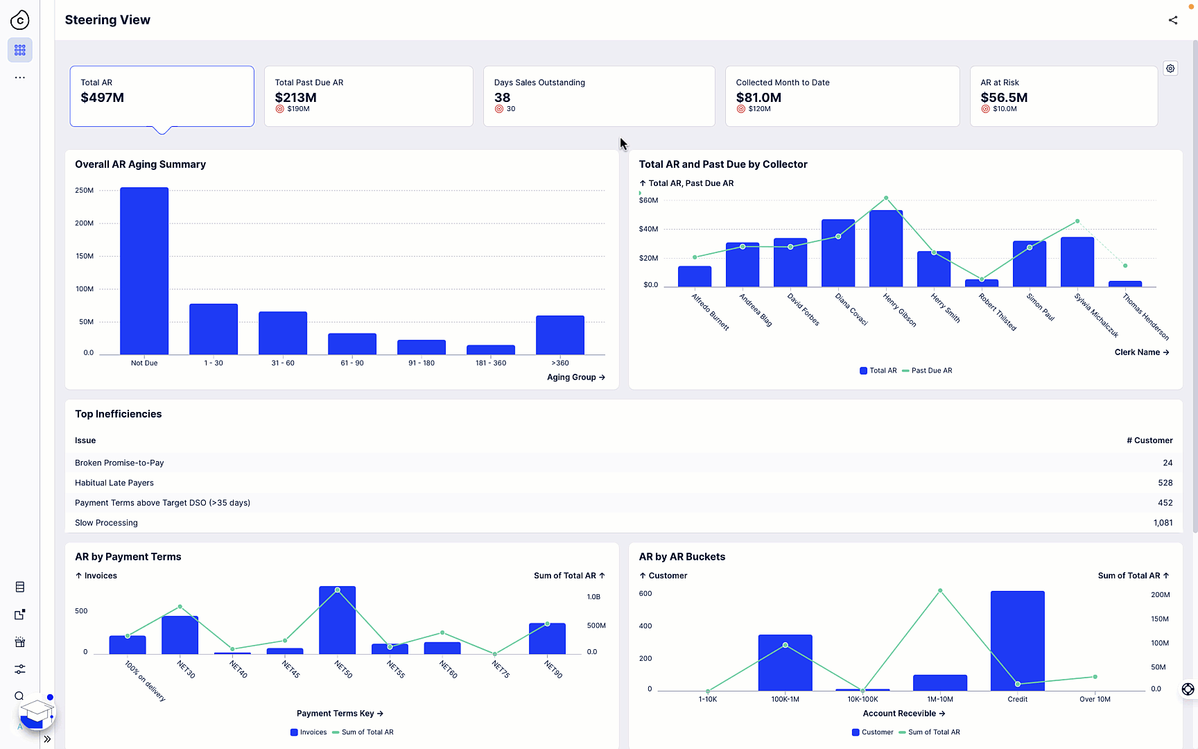
The Celonis Collections App serves as an Accounts Receivable team’s daily operational hub. The app provides team management functionalities as well as customized views for different stakeholders including Collectors, Collections/AR leaders and Finance VPs that allow them to get insights at the desired level of granularity. KPI tracking & analytics cover whichever metrics are of greatest interest to respective stakeholders and provide drill-down views.
Announced at Celosphere 2022, the Collections App forms part of the new Celonis Accounts Receivable Premium Execution Apps. This suite of AR apps was purpose-built to support teams across core AR use cases by tackling the structural pain points that negatively impact collections. The Apps connect the data across all source systems, apps, and desktops to provide a singular view of reality, provide automation capabilities and incorporate Celonis’ Process Mining technology.
The Celonis Collections App is further enhanced by capabilities that are crucial for Accounts Receivable teams:
Data-driven prioritization of customers and balances, combining process intelligence with a wealth of factors including payment history, disputes and last customer contact to optimize collector actions through intelligent insights. Credit risk information is included intelligently and in real time.

Task streamlining that simplifies or automates common manual steps such as dunning emails, dispute coding or credit approvals to free up valuable collector time.

Team management functionalities that enable lean task assignment and tracking. Team leaders can create tasks within the app, assign actions to team members and coordinate customer ownership. Collectors can capture tactical updates in real time and communicate the need for escalation.

The goal of achieving long-term cash flow improvements presents a tough challenge that is only complicated by ongoing macroeconomic pressures. It’s a goal that is out of reach for most companies unless they pursue a fundamentally leaner, more data-driven approach to Accounts Receivable. The new Celonis Collections App’s features make it precisely the software that will empower collections teams to drive lasting improvements in cash flow and working capital.
You can learn more about the Collections App through watching our short demo of the apps during the Celosphere 2022 keynote and our Celosphere 2022 Product Session, or by visiting the Accounts Receivable Apps web page.
Celonis customers can also reach out to their account team for assistance implementing the app.
The Celonis Execution Management System™ reveals and fixes inefficiencies so customers can source products from responsible and reliable suppliers, make products with minimal waste, move products more efficiently, and even ship products on-time with minimal emissions. And because it works by optimizing current systems rather than replacing them, it’s a fast, minimally disruptive, and minimally capital-intensive means of simultaneously driving top, bottom, and green-line value.